This site is a giant pain in the ass. I don't think I've seen a streaming service act like this before.
Video and audio are both broken up into parts and infused with ads. This is what they look like:
Simply grabbing it with yt-dlp with the standard command will only get you one video and audio segment, and they might not even be the correct ones. You have to manually pick the right tracks, download them, and then merge everything. And it'll probably still have some ads. You could probably edit the mpd to make the download more streamlined and skip the ads, but **** that. I'm sorry, but this site is nonsense.Code:9:00:42.890 INFO : Parsing streams... 19:00:43.055 INFO : Extracted, there are 16 streams, with 13 basic streams, 3 audio streams, 0 subtitle streams 19:00:43.055 INFO : Vid 1920x1080 | 4300 Kbps | 619c5266-596d-4a5c-81a2-a263a5ab59ec | avc1.640032 | 452 Segments | ~14m26s 19:00:43.056 INFO : Vid 1920x1080 | 4300 Kbps | 4e3cff81-416c-4b64-a447-377dcf6b5d03 | avc1.640032 | 576 Segments | ~18m24s 19:00:43.057 INFO : Vid 1920x1080 | 3924 Kbps | 6db961f0-3e77-4727-9170-4047e69d0a63 | avc1.640028 | 615 Segments | ~21m58s 19:00:43.057 INFO : Vid 1280x720 | 2548 Kbps | 1a622064-bb29-4608-8cbf-f12159bb83d6 | avc1.64001f | 615 Segments | ~21m58s 19:00:43.058 INFO : Vid 1280x720 | 2300 Kbps | f823b874-03e2-482b-8e4f-3d78fb5c84d5 | avc1.64001F | 452 Segments | ~14m26s 19:00:43.058 INFO : Vid 1280x720 | 2300 Kbps | 4b567335-1f4b-415a-b876-3bb135f5bfbb | avc1.64001F | 576 Segments | ~18m24s 19:00:43.059 INFO : Vid 1024x576 | 1623 Kbps | 9fb96b17-bdc1-4817-9f83-d709a7cebce0 | avc1.4d401f | 615 Segments | ~21m58s 19:00:43.059 INFO : Vid 1024x576 | 1500 Kbps | 611c5ba5-91ca-4284-8336-480d224d54c6 | avc1.64001F | 452 Segments | ~14m26s 19:00:43.060 INFO : Vid 1024x576 | 1500 Kbps | 92f3bb90-4c02-4063-b5ae-1cd9baeae679 | avc1.64001F | 576 Segments | ~18m24s 19:00:43.060 INFO : Vid 640x360 | 1007 Kbps | da51344e-f96e-4614-a6c7-637d26748df7 | avc1.64001e | 45 Segments | ~03m45s 19:00:43.061 INFO : Vid 768x432 | 1000 Kbps | da51344e-f96e-4614-a6c7-637d26748df7 | avc1.64001E | 570 Segments | ~18m13s 19:00:43.061 INFO : Vid 768x432 | 1000 Kbps | 42de6eff-4ea2-48b9-b85b-d387179f080e | avc1.64001E | 452 Segments | ~14m26s 19:00:43.062 INFO : Vid 768x432 | 1000 Kbps | 957794a8-adf1-4924-847e-23635cdeefdb | avc1.64001E | 576 Segments | ~18m24s 19:00:43.062 INFO : Aud 7d7ff025-5b90-4159-870c-5294fe317923 | 129 Kbps | mp4a.40.2 | 2CH | 602 Segments | ~21m59s 19:00:43.063 INFO : Aud 5a8181e2-8bbb-478d-af36-3b4b2e32a82c | 128 Kbps | mp4a.40.2 | nl | 2CH | 452 Segments | ~14m26s 19:00:43.063 INFO : Aud 6ed80731-069b-45bf-a024-56f8bf7246cb | 128 Kbps | mp4a.40.2 | nl | 2CH | 577 Segments | ~18m24s
Support our site by donate $5 directly to us Thanks!!!
Try StreamFab Downloader and download streaming video from Netflix, Amazon!
Try StreamFab Downloader and download streaming video from Netflix, Amazon!
+ Reply to Thread
Results 31 to 57 of 57
-
-
I know. It's a difficult site.
Do you have any other suggestion that would allow me to download this?
The strange thing is, when I click on the mpd link, it actually saves an mpd file to my hard drive. When I then play this with VLC media player, I do get to see the full episode with good audio. Apparently, VLC can play mpd files. -
-
-
This is what I see when I type 'mp4'. Unfortunately, I see more than 3 files.
[Attachment 69882 - Click to enlarge] -
larits already told you everything.
The 3 parts I'm talking about are in his post up there.
Just match the length of each of the 3 1920 video streams with their corresponding audio length, use yt-dlp or n_m3u8DL-RE to download and combine them, then just append the 3 parts.
ytdlp merges with the plus sign, so
Read this forum to get the hang of things.Code:yt-dlp.exe -N 8 -f 6db961f0-3e77-4727-9170-4047e69d0a63+7d7ff025-5b90-4159-870c-5294fe317923 "https://dai.google.com/ondemand/dash/content/2615619/vid/10149483099595527/GRQ/streams/4513bdd8-f466-4245-ae89-a2e769e98903/manifest.mpd"
Someone might find an easier way, both programs have tons of options. -
Unfortunately without success...
[Attachment 69894 - Click to enlarge]
What I did: yt-dlp.exe (paste the command from larits). Without success.
This is the code I used:
Perhaps it would be better if you link to a tutorial that tells me how to select the video and audio parts.Code:9:00:42.890 INFO : Parsing streams... 19:00:43.055 INFO : Extracted, there are 16 streams, with 13 basic streams, 3 audio streams, 0 subtitle streams 19:00:43.055 INFO : Vid 1920x1080 | 4300 Kbps | 619c5266-596d-4a5c-81a2-a263a5ab59ec | avc1.640032 | 452 Segments | ~14m26s 19:00:43.056 INFO : Vid 1920x1080 | 4300 Kbps | 4e3cff81-416c-4b64-a447-377dcf6b5d03 | avc1.640032 | 576 Segments | ~18m24s 19:00:43.057 INFO : Vid 1920x1080 | 3924 Kbps | 6db961f0-3e77-4727-9170-4047e69d0a63 | avc1.640028 | 615 Segments | ~21m58s 19:00:43.057 INFO : Vid 1280x720 | 2548 Kbps | 1a622064-bb29-4608-8cbf-f12159bb83d6 | avc1.64001f | 615 Segments | ~21m58s 19:00:43.058 INFO : Vid 1280x720 | 2300 Kbps | f823b874-03e2-482b-8e4f-3d78fb5c84d5 | avc1.64001F | 452 Segments | ~14m26s 19:00:43.058 INFO : Vid 1280x720 | 2300 Kbps | 4b567335-1f4b-415a-b876-3bb135f5bfbb | avc1.64001F | 576 Segments | ~18m24s 19:00:43.059 INFO : Vid 1024x576 | 1623 Kbps | 9fb96b17-bdc1-4817-9f83-d709a7cebce0 | avc1.4d401f | 615 Segments | ~21m58s 19:00:43.059 INFO : Vid 1024x576 | 1500 Kbps | 611c5ba5-91ca-4284-8336-480d224d54c6 | avc1.64001F | 452 Segments | ~14m26s 19:00:43.060 INFO : Vid 1024x576 | 1500 Kbps | 92f3bb90-4c02-4063-b5ae-1cd9baeae679 | avc1.64001F | 576 Segments | ~18m24s 19:00:43.060 INFO : Vid 640x360 | 1007 Kbps | da51344e-f96e-4614-a6c7-637d26748df7 | avc1.64001e | 45 Segments | ~03m45s 19:00:43.061 INFO : Vid 768x432 | 1000 Kbps | da51344e-f96e-4614-a6c7-637d26748df7 | avc1.64001E | 570 Segments | ~18m13s 19:00:43.061 INFO : Vid 768x432 | 1000 Kbps | 42de6eff-4ea2-48b9-b85b-d387179f080e | avc1.64001E | 452 Segments | ~14m26s 19:00:43.062 INFO : Vid 768x432 | 1000 Kbps | 957794a8-adf1-4924-847e-23635cdeefdb | avc1.64001E | 576 Segments | ~18m24s 19:00:43.062 INFO : Aud 7d7ff025-5b90-4159-870c-5294fe317923 | 129 Kbps | mp4a.40.2 | 2CH | 602 Segments | ~21m59s 19:00:43.063 INFO : Aud 5a8181e2-8bbb-478d-af36-3b4b2e32a82c | 128 Kbps | mp4a.40.2 | nl | 2CH | 452 Segments | ~14m26s 19:00:43.063 INFO : Aud 6ed80731-069b-45bf-a024-56f8bf7246cb | 128 Kbps | mp4a.40.2 | nl | 2CH | 577
This discussion is leading nowhere. The command I used is wrong. At least that is clear.Last edited by roelsmaarten; 21st Mar 2023 at 09:33.
-
Vegeta shows you how to select audio and video (with "+") to merge automatically audio and video.
I don't understand what you are trying to do...
I hope that yt-dlp is on your folder "Downloads"
[Attachment 69895 - Click to enlarge] -
Yes, that was clear, but how can I get the links of those parts?
That was not so clear (video and audio). Yt-dlp is in folder Downloads.
Then the next question: once I have copied the audio and video links separately, in what order do I paste them into Yt-dlp?
Lots of questions that I get vague answers to.
Very few basic courses can be found about yt-dlp.
It is difficult for an absolute beginner to work with it.
Firefox Downloadhelper doesn't work either. There you get unreadable files. -
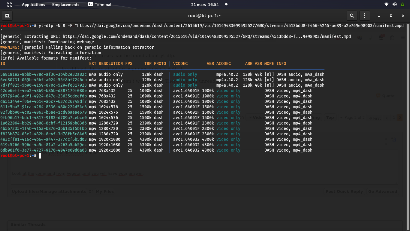
Option "-F" show you the differents formats.....
[Attachment 69896 - Click to enlarge]
Look at the command from Vegeta and you will have your answer.
You have to work a little bit and search by yourself on the forum....(or Google.. to learn how to unzip a file....) -
I think we are now one step further in the process. What is the next step from here?
[Attachment 69899 - Click to enlarge] -
-
choose one code for audio and one for video. on video you can choose your preferred resolution (1080p, 720p), for audio is the same
-
Sorry. No result.
[Attachment 69906 - Click to enlarge]
[Attachment 69907 - Click to enlarge] -
as i said earlier "did you read the error?"
surely you can figure out why that didnt work. -
The error is easy. There's no URL provided.
BUT WHICH URL? A code remains a code and not a url.
-Is it the mpd link?
-Is it the url from the website?
-Or is it something else?
There is a big difference between reading an error, and understanding an error.
I know GoPlay is a pain in the ass site, but there has to be a way to get a stream in.
In the past, TV Downloader did the job. But this program is outdated. -
-
-
as i sent in the pm - yt-dlp has a really detailed help guide https://github.com/yt-dlp/yt-dlp
you should have a read of that and learn about the structure of commands in cmd so you can understand what people are saying to you.
if youre not willing to learn some basic things to bridge the gap, why should people spoonfeed you?
As for the options, you listed 3 options for the url:
did you try using the mpd link as the url?-Is it the mpd link?
-Is it the url from the website?
-Or is it something else?
eg.if that doesnt work, try using the url from the website.Code:yt-dlp -f [audio-code]+[video-code] "mpd_link"
if that doesnt work, try looking back in previous posts in this thread. is there anything that looks similar to what you are trying to achieve. -
I sent you a PM
Last edited by Karoolus; 22nd Mar 2023 at 09:55.
-
An easier way to download something from GoPlay is by downloading 'GemistDownloader', wich is dutch for 'MissedDownloader'. You can download it on this site.
When you got through the process of downloading, you want to open the app, and click on the top on the three lines. Then choose 'Vlaanderen'. Then click the third line.
Paste the link of the video from GoPlay in the input line, choose the download location (by clicking on 'Opslaan als'), maybe edit some other settings and then click 'Start downloaden'. The video will start downloading. If you want to download multiple videos just behind each other, then click 'Toevoegen aan queue', paste all links you want to download and done. -
yes @ Karoolus, that option works fine if there is no DRM on the thing you want to download, the last time there is more DRM on the new stuff so it won't work, also for VRTMAX on that option, it's a pity that vtm streaming is not working anymore on that gemistdownloader option.
I tried vtmgo, but it give a error.
Similar Threads
-
Download content from Flow
By hansoljun in forum Video Streaming DownloadingReplies: 4Last Post: 20th Mar 2024, 06:59 -
Download Age- Restricted Content - Youtube
By devilcoelhodog in forum Video Streaming DownloadingReplies: 1Last Post: 7th Jul 2022, 01:02 -
Download content from Flow (ex Cablevision)
By thomrnowtea in forum Video Streaming DownloadingReplies: 2Last Post: 30th Mar 2022, 02:21 -
How Can I Download Encrypted Content Without Being Decrypted?
By Robert_ in forum Video Streaming DownloadingReplies: 1Last Post: 19th Aug 2020, 05:39 -
Any way to download content from this site?
By Sviests in forum Video Streaming DownloadingReplies: 10Last Post: 24th Nov 2018, 11:40


Quote
